- Tham gia
- 21/06/2025
- Bài viết
- 11
Chào tất cả anh em Owner tại MinecraftVN Forum! Chuyên mục Flex dịch vụ Hosting xịn xò riel không fake!
Mùa hè sắp đến, với các anh em đang làm server tại đây, hè không chỉ là mùa

Mặt khác còn phải đối mặt với nhiều vấn đề, đau đầu nhất vẫn là Khoá IP (Blackhole / Null-route IP) khi sử dụng các provider quen thuộc như GameHosting, PikaMC, Gachcloud, Bumboohost v.v mỗi khi bị ăn gõ vào server mình hoặc là một server khác cùng cụm bị ăn DDoS, sử dụng dịch vụ thứ 3 các dịch vụ Hosting nước ngoài, TCPShield thì ping cao, xấp xỉ 70ms+.
ZynHost.vn (Tiền thân là Asaka Cloud) bên mình đang cung cấp một dịch vụ Hosting Anti-DDoS cực víp, mạng lưới chống DDoS 1.5Tbps phân bổ toàn cầu
Đặc biệt là bên mình cho phép chạy Proxy kết nối sang một Hosting khác, ví dụ server con của bạn đặt tại một trong những nhà cung cấp khác, hoặc là đặt tại nhà thì vẫn có thể kết nối ra ngoài bình thường!
1. Anti-DDoS Tây, Ping Việt = Kết nối ổn định
Thay vì phụ thuộc vào hạ tầng tại Việt Nam (Thứ mà mỏng manh cô đơn dễ bị quá tải -> dẫn đến việc phải khoá quốc tế và trong nước để bảo vệ hạ tầng), ZynHost là đơn vị tiên phong triển khai Hạ tầng Anti-DDoS Anycast 1.5Tbps toàn cầu dành riêng cho Minecraft Hosting. BGP ZynHost.- Định tuyến thông minh: vMạng lưới được phân tán rộng khắp các khu vực. Khi một cuộc tấn công xảy ra sẽ tự động điều hướng luồng kết nối đến trạm lọc gần nguồn tấn công nhất để lọc DDoS.
- Hạn chế chặn quốc tế & Trong nước: Luồng dữ liệu sạch sau khi được lọc xong sẽ được đưa về máy chủ tại Việt Nam. Kết quả là máy chủ của bạn không bị chặn IP vô lý. Member chơi ở VN nước ngoài đều có thể đăng nhập mượt mà ngay cả khi hệ thống đang bị gõ tung đầu
- Ping VN siêu thấp: ZynHost.vn chạy theo mô hình Multi-home, có kết nối peering trực tiếp với 3 nhà mạng lớn tại VN (Bao gồm: FPT, Viettel, VNPT). Ping trong nước sẽ được đưa về mức thấp nhất.
- Ping từ nước ngoài thấp hơn mặt bằng chung: Với các kết nối từ người chơi nước ngoài, ZynHost có kết nối với các nhà mạng lớn trên thế giới thông qua mạng lưới Anycast, cấu kết lại để kết nối người chơi theo 1 đường truyền tối ưu nhất, đưa ping về mức thấp nhất có thể.
So sánh ping giữa ZynHost và các mặt bằng chung Hosting trong nước
(Bên trái là Hosting Game tại ZynHost ; Bên phải là dãy IP game chung của một hạ tầng trong nước)
Test Traceroute hướng quốc tế của Hosting ZynHost ở một số quốc gia phổ biến
( 1: Đức | 2: Hàn Quốc | 3: Nhật Bản | 4: Đài Loan )
Test Traceroute hướng quốc tế của Hosting Mặt bằng chung ở một số quốc gia phổ biến
( 1: Đức | 2: Hàn Quốc | 3: Nhật Bản | 4: Đài Loan )
Ping trong nước (Test từ TP HCM - Mạng FPT)
(Bên trái là Hosting Game tại ZynHost ; Bên phải là dãy IP game chung của một hạ tầng trong nước)
Test Traceroute hướng quốc tế của Hosting ZynHost ở một số quốc gia phổ biến
( 1: Đức | 2: Hàn Quốc | 3: Nhật Bản | 4: Đài Loan )
Test Traceroute hướng quốc tế của Hosting Mặt bằng chung ở một số quốc gia phổ biến
( 1: Đức | 2: Hàn Quốc | 3: Nhật Bản | 4: Đài Loan )
Ping trong nước (Test từ TP HCM - Mạng FPT)
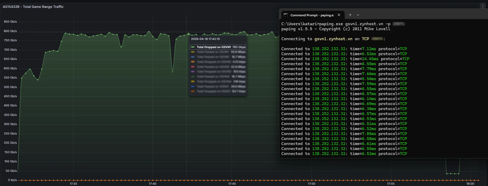
2. Chặn traffic DDoS - DDoS Mitigation
Hè đến là đến thời gian mấy cháu cấp hai nó đi gõ u đầu các máy chủ, khoá IP liên tục. Anti-DDoS là cần thiết nhỉ các bác![]()
Trong một tháng thử nghiệm Anti-DDoS trên các máy chủ lớn nhiều người chơi, bên mình nhận thấy việc DDoS vào các server Minecraft, cái khó nhất là traffic legit và traffic DDOS xen lẫn với nhau.
Hạ tầng mạng của ZynHost đã được chứng minh sức mạnh qua thực chiến khi ngăn chặn thành công hơn 100 cuộc tấn công, trong đó peak traffic rơi vào khoảng 2.1 Terabit/s và cường độ lên tới 78Mpps.
Để hệ thống vẫn đứng vững và không xảy ra tình trạng rớt kết nối (timeout), chúng tôi áp dụng phòng thủ đa lớp:
- Chủ Động Huấn Luyện AI, : Các mô hình học máy được áp dụng tại các hệ thống Scrubbing Center được đào tạo liên tục sau những cuộc tấn công lớn. Hệ thống sẽ tự động nhận diện, phân tích hành vi và loại bỏ các mẫu traffic DDoS, sau đó chặn các IP có khả năng là nguồn DDoS. Đây là bước đầu trong việc block các traffic volume lớn.
- Filter chuyên biệt dành cho Minecraft Server: XDP Filter chạy cùng với Offload mode. Các XDP này được thiết kế riêng biệt để chặn các tấn công chủ đích vào Server. Điển hình là trường hợp Spam Packet bằng các tool cùng với Github Codespaces, nhằm gây lag server (quá tải Netty Thread).
Trung bình một cuộc tấn công vào hệ thống của ZynHost.vn, filter từ các Srubbing Center (Edge Filter Center).
3. Chuyên cho Folia Server:
Cấu hình khỏe, CPU xịn = Server mượt. Bên cạnh các dòng CPU Intel Xeon Gold phổ biến hiện tại, ZynHost đặc biệt ra mắt phân khúc Hosting Game cao cấp dành cho các nền tảng đa luồng như Folia, EcoSMP hạng nặng:- Vi Xử Lý Cấp Máy Chủ (Server-Grade): Sử dụng sức mạnh từ kiến trúc AMD EPYC 9334, EPYC 7532 (Xem hình ảnh CPU đính kèm). Với điểm chuẩn Multi-Core vượt mốc 20.000 điểm, máy chủ của bạn có dư sức mạnh để tính toán các luồng Entity và Chunk phức tạp nhất mà không hề giật lag.
- Lưu Trữ Tốc Độ Cao: 100% sử dụng ổ cứng SSD Enterprise và NVMe, đảm bảo tốc độ đọc/ghi dữ liệu (I/O) cực nhanh và an toàn tuyệt đối cho Dữ liệu của server.
Benchmark của các máy chủ AMD EPYC tại ZynHost.vn
4. Cơ sở hạ tầng tại VN & Quản lý máy chủ
- Hạ tầng vật lý: Máy chủ được đặt tại Datacenter CMC HCM.
- Hỗ trợ Proxy Software: Khác với nhiều đơn vị hạn chế sử dụng Proxy trung gian, tại ZynHost, các bác được toàn quyền tự do thiết lập Proxy (BungeeCord, Velocity...) liên kết không giới hạn sang các hosting khác (Như Gachcloud, PikaMC, Hypercore, v.v..).
Discord: https://discord.gg/zyndata
Website: https://portal.zynhost.vn
Facebook Liên hệ: https://www.facebook.com/koshokatari
CÔNG TY TNHH GIẢI PHÁP CÔNG NGHỆ ZYN DATA @ ZynData.vn
